Services
Our Services

Instrumentation & Process Control
We provide comprehensive services around design and planning within instrumentation and control...

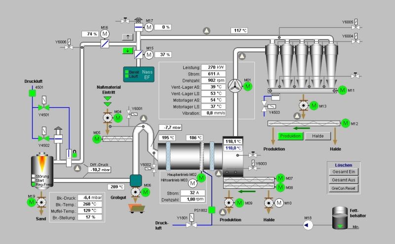
SCADA Systems
We provide accurate and real-time monitoring of automated processes through the design, implementation, and licensing of SCADA systems...

Process Improvement
Our company provides you with an alternative solution to upgrade your existing machines to the desired operation at a friendlier cost...

Process Automation
At Motion Control Engineering we provide support for a wide range of hardware and software used in various automation applications...

Installation, Commissioning, And Maintenance
Our team will ensure that your new production lines and machines are installed, tested, and commissioned...

Pneumatics and Electropneumatics
We offer you the best services when it comes to installation and maintenance of your air driven systems...

Hydraulics and Electrohydraulics
For your bulk hoist applications, blow molding, injection molding, and other heavy lifting systems...

Industrial Repairs
Our company is fitted with a well-equipped state of the art diagnosis systems...
Industrial Motion Control
Our team is well trained to handle any type of drives and industrial motors...
Supported Automation Brands
Applciations
Applications

WATER AND WASTEWATER
Our experienced team uses standard industrial equipment to provide our clients with a range of solutions for water and wastewater applications...

FOOD AND BEVERAGE INDUSTRY
We provide services for all food and beverage industries while maintaining high food safety standards...

BUILDING AUTOMATION
Our services apply to the building automation sector through the use of standard industrial equipment...

OTHER INDUSTRIES
We also provide automation solutions in other industries such as metal and steel, oil and gas, energy, chemical, pharmaceuticals...
Contact us for quality and safe industrial engineering services.
We go above and beyond on every project to provide customized solutions that are client-centric and deliver on our promises with integrity.
GET A QUOTEOur Clients
About Us
What We Do
Motion Control Engineering Services is an engineering company specialized in Instrumentation and Control, Process Automation, Industrial Repairs, Project design and implementation, and Industrial supplies in a wide variety of industries. Through continuous professional development and research and innovation, we combine our multi-disciplinary engineering expertise with professionalism to carry out high level project execution on Technical services. We go above and beyond on every project to provide customized solutions that are client-centric and deliver on our promises with integrity.
- Quality Assurance: We take pride in our best service delivery and excellence in a diverse range of markets. Our qualified teams are driven by the breadth and in-depth knowledge and extensive experience in the industry to provide excellent services that meet regulatory requirements and quality standards. We consistently source products that will serve to increase productivity with the latest technology without compromising on quality, while being timely and reliable.
- Safety Assurance: We take part in supporting all aspects of safety case development and risk assessment including coordination, planning, preparation, and technical support. We ensure that our safety-first policy go hand in hand with our technical expertise when working in confined spaces, work at height, hazardous and toxic areas, and high and low voltages.
Corporate Strategy
Motion Control Engineering Services is a customer centric company with a clear Vision and Mission statement, and strict corporate values.
Vision
To become a leading Process and Automation Engineering company in Eastern Africa regarding work procedures, technology and competences of its human resources.
Mission
To provide quality services in engineering and technical solutions that meet our clients’ needs in an innovative, cost effective, and professional manner; by utilizing our common values, skills, and business objectives to satisfy our clients.
Our Values
Empowerment
& Continuous Growth.
Trust & Mutual Respect.
Risk Taking
Core Values
Teamwork
Client Satisfaction.
Urgency & Commitment.
Empowerment & Continuous Growth.We advocate for a work environment that challenges one to make decisions that contribute to client satisfaction, firm performance, and individual growth.
Trust & Mutual Respect.We believe that everyone embraces the value and principles of the firm in doing what is best for the client and the business; while treating everyone with respect and dignity.
Risk Taking:We acknowledge that complexities and challenges are inevitable, yet we are ready to take on informed and calculated risks in service delivery.
Trust & Mutual Respect:We believe that everyone embraces the value and principles of the firm in doing what is best for the client and the business; while treating everyone with respect and dignity.
Teamwork:We champion for collective responsibility by recognizing the exceptionalism of team effort over individual effort.
Urgency & Commitment:We recognize time as a competitive advantage; hence we commit to deliver what we promise our clients timely.
Client Satisfactory:We take pride in knowing that our services meet the needs of our clients fully.
Risk Taking:We acknowledge that complexities and challenges are inevitable, yet we are ready to take on informed and calculated risks in service delivery.
Empowerment & Continuous Growth:We advocate for a work environment that challenges one to make decisions that contribute to client satisfaction, firm performance, and individual growth.
Teamwork:We champion for collective responsibility by recognizing the exceptionalism of team effort over individual effort.
Client Satisfaction:We take pride in knowing that our services meet the needs of our clients fully.
Urgency & Commitment:We recognize time as a competitive advantage; hence we commit to deliver what we promise our clients timely.
Our Team
Our Team
Our team consists of experts from different crafts in the engineering field, which allows us to combine innovative engineering skills and accountable project management to get every job done right.
Our solutions are based on:
- Globally recognised standards.
- Our unique know-how methods.
- Hands on skills gained from working with different industries and applications.
- Client requirements.
Our solutions include:
- Technical consultation.
- Customized services.
- Post-service follow-up procedures.
- Customer support.
Our technical expertise includes areas of:
- Instrumentation and Process Control.
- SCADA design, upgrade, implementation, and licensing.
- Process improvement and Machine retro fitting.
- PLC, HMI, & VFD programming, hardware and software configuration.
- Single to multi axes servo drive programming and configuration.
- Pneumatic and hydraulic systems.
- Pumps, valves, actuators, transducers, sensors, and other electromech anical components.
Contact
Contact Us
Location:
Ruaraka Square Room F1-A, Thika Road
Directly Opposite Safari Park
P.O. Box 1199-00618 Nairobi - Kenya
Email:
info@motioncontrol.co.ke
Call:
+254 757 123 213























